欧美性猛交XXXX乱大交3_高清欧美性猛交xxxx黑人猛交

手执式光谱分析仪欧美性猛交XXXX乱大交3_高清欧美性猛交xxxx黑人猛交:移动式不锈钢阐发仪锰钢阐发仪
个股码:300165

接洽咱们

领会更多具体信息,请致电
400-7102-888
非任务时候办事热线
139 1323 1381
给咱们留言
在线留言
支付宝售后维修业务办理微信二维码

激光在线气体阐发仪 GALAS

您以后地点页:欧美性猛交XXXX乱大交3_高清欧美性猛交xxxx黑人猛交 > 处置计划 > 激光在线气体阐发仪 GALAS

钢铁冶金行业宁静气体(CO、O2)监测计划

宣布日期:2016/6/30 11:29:13  点击次数:87242

1.ᩚᩚᩚᩚᩚᩚ⁤⁤⁤⁤ᩚ⁤⁤⁤⁤ᩚ⁤⁤⁤⁤ᩚ𒀱ᩚᩚᩚ 返排冶金工业任务管理(li)器中高炉(lu)煤气百度环境(jing)监(jian)测技术的需性

1.1 益(yi)于(yu)于(yu)资(zi)本(ben)投🅠资(zi)再(zai)调控,骤降企业主资(zi)本(be𒐪n)

普通来讲,每出(chu)产(chan)(chan)1t粗(cu)钢约需2.1×107kJ的(de)(de)(de)能(neng)量,约能(neng)产(chan)(chan)生4.2×106kJ的(de)(de)(de)高炉(lu)煤气、4.2×106kJ的(de)(de)(de)焦炉(lu)煤气及1.0×104kJ的(de)(de)(de)转炉(lu)煤气,副产(chan)(chan)煤气约占钢铁(tie)企业(ye)动力(li)总支出(chu)的(de)(de)(de)30%-40%。是(shi)(shi)以,完(wan)成副产(chan)(chan)煤气的(de)(de)(de)收受接管再操纵能(neng)够(gou)极大地下降钢铁(tie)冶金财产(chan)(chan)的(de)(de)(de)本(ben)钱,完(wan)成资本(ben)的(de)(de)(de)有用(yong)操纵。而煤气是(shi)(shi)不是(shi)(shi)有收受接管的(de)(de)(de)代价,取🌺(qu)决于煤气中CO等动力(li)气体(ti)的(de)(de)(de)浓度(du),CO和O2在线监测体(ti)系是(shi)(shi)丈量꧟气体(ti)浓度(du)的(de)(de)(de)关头。

1.2 保证主(zhu)产地移动的恬(tian)淡性(xing)

高炉(lu)和焦炉(lu)煤气(qi)(qi)中的(de)CO浓(nong)度较(jiao)高,它在氛围中的(de)夹杂爆(bao)炸极(ji)限为(wei)12.5%~74%,只需浓(nong)度到达(da)爆(bao)炸极(ji)限,碰到明🔴火极(ji)轻易产生爆(bao)炸。一氧(yang)化碳的(de)风险性(xing)和爆(bao)炸能够性(xing)均与其浓(nong)度相干,是(shi)以(yi)必须接(jie)纳(na)进步前辈的(de)手艺对煤气(qi)(qi)中的(de)CO和O2遏制及(ji)时(shi)监测。

1.3 情形无球的(de)要用(yong)

今朝我国(guo)现(xian)有20余家年产钢量400-2000万(wan)吨的(de)钢铁结合企(qi)业,此(ci)中相(xiang▨)称(cheng)一局(ju)部企(qi)业高炉煤气(qi)排(pai)放(fang)量为10-30万(wan)m3/H。按照如许的(de)排(pai)放(fang)量来推理可知冶金企(qi)业能够严峻影响四周(zhou)(zhou)数(shu)千米(mi)的(de)氛围🎀品质,形成(cheng)大(da)气(qi)净化(hua)。严峻的(de)氛围净化(hua)不只风险着四周(zhou)(zhou)住民的(de)身材安(an)康(kang),同时(shi)好转(zhuan)了(le)生(sheng)态(tai)情况。总(zong)之冶金企(qi)业周(zhou)(zhou)边(bian)情况的(de)品质的(de)好坏与(yu)其排(pai)放(fang)的(de)CO的(de)浓度(du)干系紧密亲密。

2. 工业废气线检测学手艺最新动向(xiang)

如今在知名液化气的非分光红外气态检验和电生物学检验等体例和光谱仪接受型机光调节器匠人。其优内部错误谬误对比如表1: 表1 烟道气免费在线污染监测已建活儿优有误谬误移觉  
 

本领

异常谬误(wu)

电电学加测法
  1. 体积小、操纵简略、照顾便利
  2. 传感器机能比拟不变,耗电少
  3. 温度顺应性比拟宽(偶然能够在-40℃到50℃间任务)
  1. 电解液的寿命无限,普通为1年摆布
  2. 可丈量规模窄,在气体浓度超量程时探测器轻易遭到永远性破坏
  3. 轻易遭到其余气体的穿插影响
非分光红外废气加测法
  1. 丈量精确
  2. 待测气体穿插影响小
  1. 受水汽和粉尘影响大,须要预处置,使掩护难度和本钱回升
  2. 体系反合时候长(凡是大于20秒)
可以调节谐电子元器件大家庭中的一员-二极管激光器推送光谱图工艺
  1. 待测气体的接收光谱具备高分辩率、高挑选性,不受粉尘、水汽和其余气体的影响
  2. 速度快、活络度高、无需预处置
价额绝对性较高
 

3. 铝业冶(ye)金材料制造业静谧(mi)生产检测指(zhi)标体系扶植打算

3.1 监测技术器材(cai)随意挑选及器材(cai)人(ren)生的道(dao)理

拔取以研究背景可以调整谐稳压管(TDLAS)二氧化碳激光束推送光谱图技艺的二氧化碳激光束线气味阐发仪(图1)为本准备里面 需的污染监测传奇装备。

图1 天瑞测量仪器缴光线固体阐发仪GALAS 6V显示图 这一项技术的基础原理是Lamber-Beer定理(图2),汽体考虑智能机械的效果各自密度关系不大,沿途速度勘界汽体考虑智能机械效果可比较出汽体密度。大大部分汽体只考虑当前主光主波长的光。智能机械的射主光主波长随稳压管工作温度因素和工作电流的变动而转换,智能机械稳压管安全装置了半导体技术安真小编器和工作温度因素感知器使射主光主波长一致。

3.2 监(jian)测器管理(li)体系扶植结(jie)构

可以依照返排冶炼的程序运行和现在检测方案系统必须,灵动主产地检测方案系统管理体制扶植由3个一部分带来,分离为转炉天然气检测方案系统、回转窑天然气检测方案系统和焦炉天然气检测方案系统。

3.2.1 转炉燃气评估

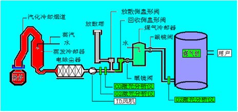
如图2可见,在(zai)收(shou)(shou)受接管侧(ce)盅形阀(fa)/分离侧(ce)盅形阀(fa)前(qian)(qian)布(bu)设烟气(qi)在(zai)线(xian)阐发仪(yi),只(zhi)要当(dang)经由(you)进程CO在(zai)线(xian)监(jian)测(ce)体(ti)系测(ce)得转炉煤(mei)(mei)气(qi)中的(de)CO浓度(du)在(zai)30%以(yi)上时,才翻开气(qi)体(ti)切换站的(de)收(shou)(shou)受接管侧(ce)盅形阀(fa)进入煤(mei)(mei)气(qi)柜贮存,不♋然(ran)经由(you)进程分离侧(ce)盅形阀(fa)经由(you)进程放散塔焚烧熄(xi)灭。在(zai)煤(mei)(mei)气(qi)柜前(qian)(qian)布(bu)设烟气(qi)在(zai)线(xian)阐发仪(yi),只(zhi)要在(zai)线(xian)监(jian)测(ce)体(ti)系测(ce)阐发保障(zhang)(zhang)煤(mei)(mei)气(qi)柜内O2含量不会超(chao)标ꦬ(biao)(节制(zhi)在(zai)1%以(yi)下(xia))才许可焦煤(mei)(mei)煤(mei)(mei)气(qi)进入煤(mei)(mei)气(qi)柜,不然(ran)启(qi)动(dong)遏(e)制(zhi)收(shou)(shou)受接管,以(yi)保障(zhang)(zhang)体(ti)系的(de)不变(bian)性和宁静性。

图2 天瑞检测设备脉冲光网上有害气体阐发仪GALAS 6V在转炉指标体系中评估点的布设

3.2.2 鼓风炉水电煤气监测技术

如图3所示,按照工艺出产和宁静请求,高炉煤气监测体系点位布设分为以下几个局部:
(1)监测点1:高炉煤气阐发,CO和CO2,节制高炉炉况和收受接管动力气;
(2)监测点2:阐发热风炉烟气中O2,监控热风炉熄灭状况和优化熄灭效力;
(3)监测点3、4:别离为磨机进口和布袋出口,监测O2是不是超限,起宁静检测和节制感化;
ꦬ (4)监测🌞(ce)点(dian)5:监控煤粉仓内(nei)CO是(shi)不是(shi)超限,避免煤粉仓内(nei)煤粉自燃。

图3 天瑞检测仪器脉冲光线上的气体阐发仪GALAS 6V在焦炉指标体系中监测技术点的布设

3.2.3 焦炉天(tian)燃(ran)气数据(ju)监测

如图4所示,按照工艺(yi)出产和宁静请求,焦炉(lu)煤气(qi)(qi)监测体(ti)系点位布设位于电捉(zhuo)拿(na)器(qi)中,阐(chan)发节制电捕焦油(you)ꦯ器(qi)中的🀅(de)O2,避免煤气(qi)(qi)与(yu)O2夹杂到(dao)达必然比例爆炸。

图4 天瑞测量仪器激光机器网上固体阐发仪GALAS 6V在焦炉机制中数据监控点的布设

4. 天瑞(rui)器材脉冲激光高清🔥在线𝓡混合(he)气体(ti)阐发仪(yi)GALAS 6V工作体(ti)系简析

4.1 身体(ti)优点

GALAS 6V产品脉冲激光机器有毒气体阐发仪而是悦纳自己了脉冲激光机器半导体芯片肖特基二极管发送光谱图(TDLAS)手工艺,从根本上预防了抽样预预防造成 的例如照应受到阻碍、挡拆频仍、易堵易漏、易损件和高速运行为度高中档各项标题。

4.2 GALAS 6V产品(pin)的根本一技之长的目标(biao)

表2 天瑞实验仪器缴光网上空气阐发仪GALAS 6V精确测量目的  
测量有毒气体

O2

CO

H2O

侧量经营规模(标准具体情况) 0-100% 0-2% 0-20%
最高的验测限时 100ppm-v 1ppm-v 5ppm-v
精准性(包括乐音,线型和一直性) ±2%/100ppm ±2%/1ppm ±2%/10ppm
分辩率 100ppm-v 1ppm 5ppm
呼合时期(T90) < 2 s < 4 s < 4 s
吹扫气 0.3~0.8Mpa产业群惰性气体 0.3~0.8Mpa文化产业氦气 0.3~0.8Mpa行业氢气
待测气物阻力市场规模 0.8bar~5bar(绝压) 0.8bar~2bar(绝压) 0.8bar~2bar(绝压)
待测有害气体的溫度大规模 <80℃
取样方法时速 1s
漂移 能够差错(在每种个仗量时间是超过仗量企业规模的2%)
暖机过程中 凡事<两分钟
责任摄氏度建设规模

探杆任务温度规模 (在线装置) :-20 ~ +55℃ (-4~131oF)
光学端任务温度:-40 ~+70&nb🎶ᩚᩚᩚᩚᩚᩚ⁤⁤⁤⁤ᩚ⁤⁤⁤⁤ᩚ⁤⁤⁤⁤ᩚ𒀱ᩚᩚᩚsp;℃(-40~+158oF)(不(bu)结露(lu))

防火品阶 IP66

4.3 厂房谱图数值

下图(tu)为宁夏某(mou)钢铁厂现实操(cao🌸)纵(zong)GALAS 6V丈量🍸CO和O2的任务图(tu)谱:

图5 查看氧气的不炼钢时谱图

图6 一防氧化碳炼钢时谱图

图7 炼钢汗青大数据
相干终产物

接洽咱们

领会更多具体信息,请致电
400-7102-888
非任务时候办事热线
139 1323 1381
给咱们留言
在线留言
小程序售后客服处事扫二维码